Powerful Features for Racing Success

Discover how Motorlytics connects your car setup, weather conditions, and race results to help you make data-driven decisions and improve your performance.

Setup & Track Correlation

Never start from scratch again. Motorlytics stores your complete car setup for every session at every track, creating a powerful knowledge base that grows with each race weekend.

  • Detailed Setup Records: Track every aspect of your car's setup, from tire pressures and suspension settings to gear ratios and wing angles.
  • Track-Specific History: Instantly access what worked (and what didn't) at specific circuits during previous visits.
  • Setup Templates: Create and save setup templates for different tracks and conditions, making race weekend preparation easier.
  • Session-by-Session Changes: Log and track incremental changes between practice, qualifying, and race sessions to understand their impact.
Setup & Track Correlation Dashboard

Key Setup Features

⚙️

Tire & Suspension

Record precise tire pressures (hot and cold), camber settings, toe adjustments, ride height, and damper settings for future reference.

⚖️

Weight & Balance

Track corner weights, weight distribution, ballast placement, and weight transfer characteristics to optimize handling.

🔄

Setup Comparison

Visually compare different setups for the same track, highlighting the differences that affected performance.

Weather Integration & Conditions Matching

Motorlytics automatically records detailed weather data for every session, allowing you to match current conditions with similar historical conditions for setup guidance.

  • Real-time Weather Data: Current temperature, humidity, pressure, wind speed/direction, and precipitation chance for your racing location.
  • Historical Condition Matching: Automatically find previous sessions with similar weather conditions at your current track.
  • Track Temperature Correlation: Connect ambient temperature, track temperature, and sun exposure to your tire performance data.
  • Weather Forecasting: Plan ahead with hourly weather predictions for your entire race weekend.
Weather Integration Dashboard

Weather Data Details

🌡️

Temperature Tracking

Monitor ambient temperature, track temperature, and their changes throughout the day to optimize tire performance.

💨

Wind Analysis

Track wind speed, direction, and gusts to understand their effects on braking points, cornering, and straight-line stability.

💧

Precipitation & Grip

Record rainfall amounts, track wetness, and humidity levels to correlate with grip levels and wet setup performance.

Results & Performance Analytics

Connect your race results directly to your setups and weather conditions to build a comprehensive understanding of what truly works for your car and driving style.

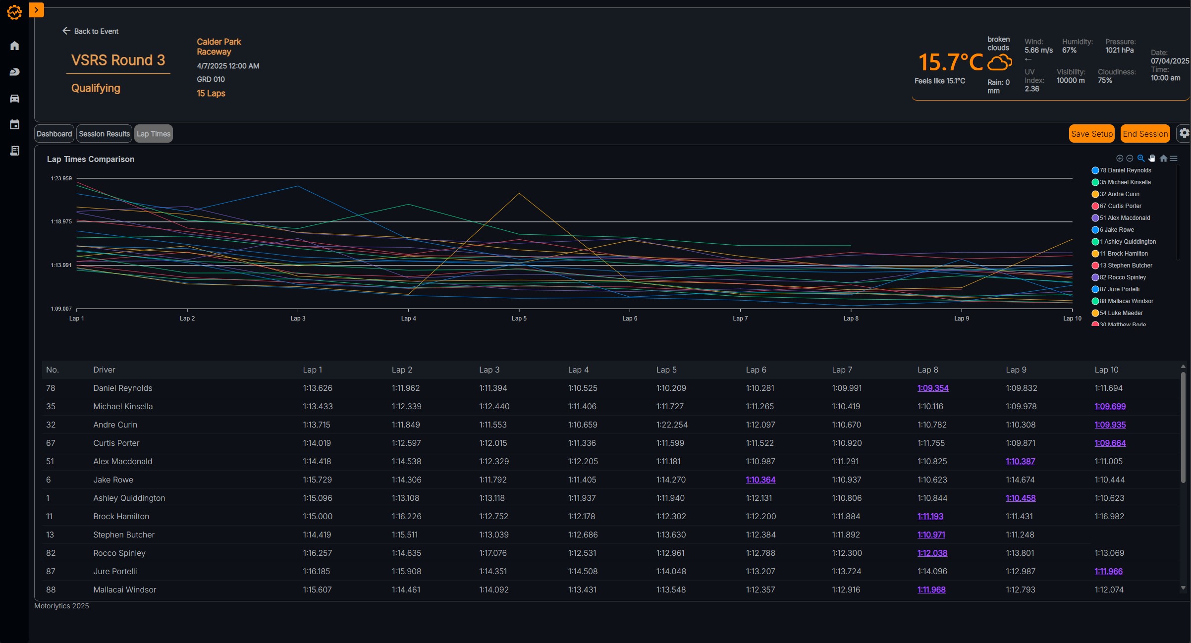
  • Lap Time Analysis: Track, record, and analyze your lap times throughout each session, identifying consistency and improvement.
  • Setup-to-Results Correlation: See the direct connection between setup changes and performance improvements.
  • Position Tracking: Monitor your race positions throughout sessions to visualize your progress over time.
  • Performance Visualization: Clear graphs and charts showing the impact of setup changes on your lap times in different conditions.
Results Analytics Dashboard

Results Analysis Features

📊

Lap Time Visualization

Interactive charts showing your lap times throughout each session, with the ability to overlay data from different drivers.

📈

Performance Trends

Track your performance improvements over time at specific tracks, helping you quantify your progress.

📱

Results Import

Easily import session results from timing services to automatically populate your performance data.

Parts Lifecycle Management

Track every component on your race car to understand how parts age affects performance and to ensure your winning setup can be replicated precisely.

  • Component Tracking: Log every significant part on your car, from engines and gearboxes to brake pads and tires.
  • Wear Monitoring: Track the age and wear of critical components to schedule replacements before performance degrades.
  • Setup-to-Parts Correlation: Know exactly what parts were on the car for your most successful setups.
  • Maintenance Scheduling: Set service intervals based on race distance or time to keep your car in peak condition.
Parts Lifecycle Dashboard

Parts Management Features

⏱️

Age Tracking

Monitor the age of each component by time or distance, with visual indicators when service is approaching.

🔧

Service Records

Keep complete maintenance records for each part, including service dates, work performed, and costs.

📋

Parts Inventory

Maintain an inventory of available parts to ensure you're always prepared for your next race weekend.

Start Making Data-Driven Racing Decisions

Join teams who use Motorlytics to improve their racing performance through connected setup, weather, and results data.

Sign Up